点击下载:“微智造”APP数十万数控机械工程师都在使用!
具有数控功能的车床能够对直着的螺纹、呈锥状的螺纹、位于端面上的螺纹予以加工,这可参照所给出图示所见。在进行加工的方式、方法层面上,它被划分成单行程的螺纹切削方式、较为简单的螺纹切削循环做法以及螺纹切削复合起来的循环操作。
![图片[1]-数控车床螺纹加工指令G32、G92、G76的详细用法-大连富泓机械有限公司](/wp-content/uploads/2026/03/1773483438315_0.webp)
(1)单行程螺纹切削G32
指令格式:G32 X(U)____Z(W)
命令里的X(U)、Z(W)是螺纹终点坐标,F是螺纹导程。运用G32指令以前要确定的参数像图a展示的那样,各个参数的意义是下面这样的啦:
针对锥螺纹加工情况,螺纹导程为L,在X方向以及Z方向里,要选取其中螺纹导程相对较大的那个。
α:锥螺纹锥角,如果α为零,则为直螺纹;
δ1、δ2,它们是切入量与切除量,一般情况下,δ1的取值范围是2至5毫米,而δ2等于(1/4至1/2)倍的δ1。
![图片[2]-数控车床螺纹加工指令G32、G92、G76的详细用法-大连富泓机械有限公司](/wp-content/uploads/2026/03/1773483438315_1.webp)
图a
![图片[3]-数控车床螺纹加工指令G32、G92、G76的详细用法-大连富泓机械有限公司](/wp-content/uploads/2026/03/1773483438315_2.webp)
图b
有螺纹加工这般实例,呈现于图b,显现出螺距乃是L等于3.5毫米,螺纹高度居然是2毫米,涉及到主轴转速N为514转每分钟,δ1这个数值是2毫米,δ2此数值为l毫米情况,是要分作两次来车削,每一次车削深度是l毫米,加工程序如下:
N0 G50 X50.0 Z70.0 设置工件原点在左端面
指定N2,指定S514,指定T0202,指定M08,指定M03,主轴转速为514r/min,这里是要调螺纹车刀。
N4,G00,X轴移动到12.0的位置,Z轴移动到72.0的位置,从而快速走到螺纹车削所说的始点,也就是坐标为(12.0,72.0)的那个点。
N6 G32 X41.0 Z29.0 F3.5;螺纹车削
N8 G00 X50.0;沿X轴方向快速退回
N10 Z72.0;沿Z轴方向快速退回
N12 X10.0;快速走到第二次螺纹车削起始点
![图片[4]-数控车床螺纹加工指令G32、G92、G76的详细用法-大连富泓机械有限公司](/wp-content/uploads/2026/03/1773483438315_3.png)
N14 G32 X39.0 Z29.0;第二次螺纹车削
N16 G00 X50.0;沿X轴方向快速退回
N18 G30 U0 W0 M09;回参考点
N20 M30;程序结束
(2)螺纹切削循环指令G92
G92是螺纹切削循坏,此循坏属于简单螺纹循环,它能够切削锥螺纹,也能够切削圆柱螺纹,它跟之前所说的单一形状固定循环对比,其循环路线基本一样,只是F后续的进给量变成了螺距值。其指令格式是:
G92 X(U)____Z(W);
![图片[5]-数控车床螺纹加工指令G32、G92、G76的详细用法-大连富泓机械有限公司](/wp-content/uploads/2026/03/1773483438315_4.webp)
如图所示的呈现为螺纹切削循环的图形,刀具自循环起点A起始,按照A至B再至C接着到D最后回到A的路径展开自动循环,图里的虚线表明刀具进行快速移动,实线意味着按照F所指定的工作速度予以移动,X、Z为螺纹终点也就是C点处的坐标数值,U、W是起点坐标到终点坐标的增量数值,R是锥螺纹终点半径同起点半径的差值,R值正负的判断方式与G90是一样的,圆柱螺纹当R等于0的时候,是能够省略的,F为螺距数值,螺纹切削退刀的角度是45°。
螺纹加工实例:加工如上图b所示的螺纹。程序为:
N0 G50 X50.0 Z70.0;设置工件原点在左端面
给 N2,指定 S514,T0202,M08,M03,其中 S 代表主轴转速为 514r/min,T 调出螺纹车刀。
将N4,G00且X为12.0,Z为72.0,快速地走到螺纹车削的起始点,此起始点坐标为(12.0,72.0)。
N6,G92,X41.0,Z29.0,R29.0,F3.5,用于螺纹车削。
N8 X39
N10 G30 U20 W20 M09;回参考点
N12 M30;程序结束
(3)螺纹切削多次循环指令G76
G76螺纹切削多次循环指令比起G32、G92指令更为简洁,于程序里只需要指定一回有关参数,那么螺纹加工过程便会自动开展。指令执行过程如下面所展示的图那样呈现,指令格式如下这般:
G76螺纹切削指令,其格式,需要用两条指令,来进行定义,其格式是这样的:
G76 P(m)(r)(a) ;
![图片[6]-数控车床螺纹加工指令G32、G92、G76的详细用法-大连富泓机械有限公司](/wp-content/uploads/2026/03/1773483438315_5.webp)
![图片[7]-数控车床螺纹加工指令G32、G92、G76的详细用法-大连富泓机械有限公司](/wp-content/uploads/2026/03/1773483438315_6.png)
式中有关几何参数的意义如图所示,各参数的定义如下:
m:精车重复次数,从1-99,该参数为模态量。
r,即螺纹尾端倒角值,其数值大小能够设置在从0.0L至9.9L这个范围之内,系数应当是以0.1作为倍数的整数,需用处于00到99之间的两位整数去进行表示,这里面的L是指螺距,该参数属于模态量。
a:刀具角度,能从80°、60°、55°、30°、29°以及0°这六个角度里挑选,以两位整数予以表示,此参数属于模态量。
使用地址P一同指定m、r以及a,举例来说,m等于2,r为1.2L,a是60°,呈现为。
问:最小的车削深度,通过以半径进行编程来予以指定,在车削的过程里,每一回进行车削的深度是(Δd – Δd ),要是计算得出的深度比这个极限数值小的时候,车削深度就会被锁定在这个数值上。这个参数属于模态量。
R:精车余量,用半径编程指定。该参数为模态量,
X(U)、Z(W):螺纹终点坐标
i:螺纹锥度值,用半径编程指定。如果R=0则为直螺纹。
k:螺纹高度,用半径编程指定。
Δd:第一次车削深度,用半径编程指定。
L:螺距。
在上述的两条指令里头,Q、R、P地址所处位置之后的数值,应当采用没有小数点的形式去进行表示。
![图片[8]-数控车床螺纹加工指令G32、G92、G76的详细用法-大连富泓机械有限公司](/wp-content/uploads/2026/03/1773483438315_7.webp)
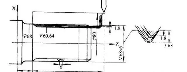
一组七国集团相关螺纹车削的实例呈现,上面所展示的是零件轴那儿的一段直接的螺纹情况,螺纹具备的高度是三点六八毫米,螺距为六毫米,螺纹末尾一端的倒角是一点一L,刀尖所形成的角度是六十度,首次进行车削时的深度为一点八毫米,最小的车削深度是零点一毫米。程序如下:
N16 G76 Q100 R200;
微智造机械圈
“微智造”数十万数控机械加工都在使用的APP















暂无评论内容